NetXMS Monitoring Platform as a Critical Tool for an MSP Company: Use case of SSK

SSK is an agricultural co-operative in South Africa. Since 1931, the company has been helping farmers across the region in every aspect: from marketing and delivery to equipment maintenance and veterinary services. The company has been using NetXMS for 6 years. At the moment, with NetXMS the company monitors its whole network infrastructure with hundreds of devices — not only servers, routers and other network devices, workstations, printers, and copy machines, but also refrigerators where veterinary medicine is stored.

Client: Sentraal-Suid Co-operative Ltd (SSK)

Location: South Africa — Western and Southern Cape, the Overberg as well as the Langkloof and Karoo.

Network: diverse network with thousands of devices in it, ranging from network equipment to industrial refrigerators.

Monitoring aspects: network and infrastructure monitoring is a critical service that ensures the availability of equipment and SSK’s services.

SSK's Network Overview dashboard, it is used to see the organisation’s overlay network at a glance
SSK's Network Overview dashboard, it is used to see the organisation’s overlay network at a glance

SSK is an agricultural co-operative in South Africa. Since 1931, the company has been helping farmers across the region in every aspect: from marketing and delivery to equipment maintenance and veterinary services. The company has been using NetXMS for 6 years. At the moment, with NetXMS the company monitors its whole network infrastructure with hundreds of devices — not only servers, routers and other network devices, workstations, printers, and copy machines, but also refrigerators where veterinary medicine is stored.

“NetXMS saved us millions of Rands in veterinary medicine losses.”

Supporting this refrigerator network across the whole Southern Cape is a tremendous responsibility. Medicine storage always demands precise temperature control, so even a slight glitch in the system can cost the cooperative millions of Rands (= thousands of Euros) and, more importantly, leave the livestock at local farms without proper care.

One of the SSK’s larger sites with graphs of monitored fridges — this is a site where the monitoring is protecting a very large amount of vet meds.
One of the SSK’s larger sites with graphs of monitored fridges — this is a site where the monitoring is protecting a very large amount of vet meds.

“NetXMS has saved us millions of Rands in veterinary medicine losses,” says John Mitchell, a Senior Network Administrator at SSK. “Before we switched to NetXMS, we were using another monitoring software and asking for more service from the company, which we never got. As a result of inadequate monitoring, we lost half a dozen of fridge loads. That is how we started searching for other solutions and tried NetXMS. Since working with NetXMS, there have been no problems. On a scale from 1 to 10 for how likely am I to advise the use of NetXMS, where 10 is most likely? My answer is 15!”

Seeing the Problem Right Away

As the key factors that allow NetXMS to provide 100% fail-proof network service for SSK, John lists the system support, its high customizability and its meticulous approach to everything — especially data visualization. “NetXMS makes data interpretable for us,” says John.

SAP Hana server is monitored closely with NetXMS — the team gets alerts should any conditions be out of bounds
SAP Hana server is monitored closely with NetXMS — the team gets alerts should any conditions be out of bounds

To name one example of such visualization, Gavin, the System Administrator, stresses that the NetXMS signal-to-noise diagram is an invaluable feature for his team.

Picture of the signal vs noise diagram
Picture of the signal vs noise diagram

The lines on top of the diagram reflect the data throughput rate. The red line illustrates the noise margin. While the green and blue lines represent the received signal strength on both the x and y planes for the radio. With visualisations like these, we can see the quality of a link in real-time and also react early when the link degrades.

When the noise gets too close to the signal in this graph, then we know we have a problem. This relationship called the Signal-to-Noise Ratio (SNR), allows administrators to assess the quality of the signal on each device in real-time, and if something is even slightly off the chart, it is easy to notice right away.

“NetXMS support? I can’t see where it can get any better.”

Wide-ranging support is another way how NetXMS helps professionals like John and Gavin keep their network performance at an impeccable level.

“We can call you, we can email you, we can ping you at any time, day or night, and you always reply so quickly. It’s great,” comments John. But what John and Gavin especially love about NetXMS support is that when the SSK IT team feels that their network infrastructure needs some patching over, the NetXMS team is always ready to write the necessary code for their client. Needless to say, these patches work every single time.

The graphs are depicting the temperatures at the George data center — the NetXMS watches all environmental conditions, and alerts responsible engineers should something go wrong
The graphs are depicting the temperatures at the George data center — the NetXMS watches all environmental conditions, and alerts responsible engineers should something go wrong

Saved by NetXMS

According to John Mitchell, NetXMS “is the most important piece of software” he runs and has as a system administrator, and it “saves the day on a regular basis” for SSK. He also likes to tell how NetXMS saved his reputation at work.

When John terminated the agreement with one of SSK’s internet providers for the lack of service quality, said provider complained to John’s superiors arguing his decision was irrational. But, thanks to NetXMS’ powerful ability to gather detailed data, John had no problem proving he was in the right.

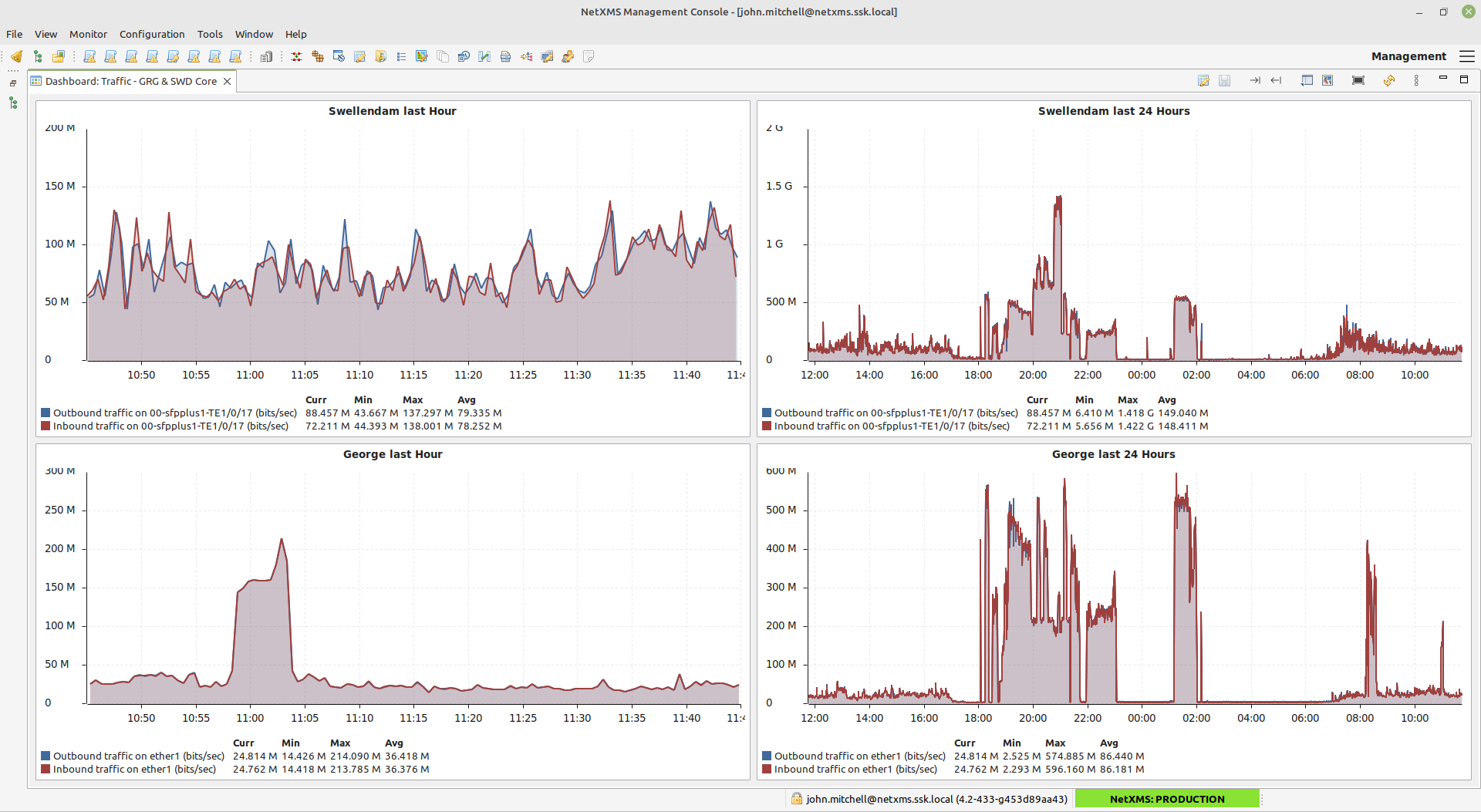
SSK monitors traffic throughput, packet loss, latency and jitter in these graphs (each site has a 30min graph)
SSK monitors traffic throughput, packet loss, latency and jitter in these graphs (each site has a 30min graph)

“I wrote a nine-page report, pulling all the info from NetXMS, and explained how bad the service from the provider was,” John recalls. “I presented graphs which quickly showed the degradation of their services over the months that I had been complaining. Instead of getting reprimanded or even fired, I was complimented for handling the situation calmly and professionally.”

SSK’s hub sites have 100Mbit internet connections which the administrators monitor very closely
SSK’s hub sites have 100Mbit internet connections which the administrators monitor very closely

“After this incident, I expanded the amount of data and the period I keep it for. I am known by our providers as someone who keeps a detailed record of all my network events, network quality and uptime” John adds with a smile.

NetXMS is here to stay!

We at NetXMS are proud that businesses like SSK can rely on us in such vital matters as supporting their entire network and technical infrastructure. To find out more about what NetXMS can offer to your company, drop us a line at [email protected]

¡Nos gustaría mantenerle informado!

Permítanos enviarle la información más relevante: los últimos anuncios, notas de la versión y noticias.

It’s all done! Subscription confirmation email is sent to [email protected]. Thank you!
We've failed to submit your subscription. Please try again later.